Noong unang linggo ng Hunyo, nakita ng cryptocurrency market ang matinding participation mula sa mga whales at institutional investors sa tatlong altcoins: ETH, FARTCOIN, at HYPE.
Ang mga malakihang pagbili at pagbenta na ito ay nagpapakita ng kumpiyansa sa potential na paglago ng mga coins na ito at posibleng makaapekto nang malaki sa market trends.
Ethereum (ETH)
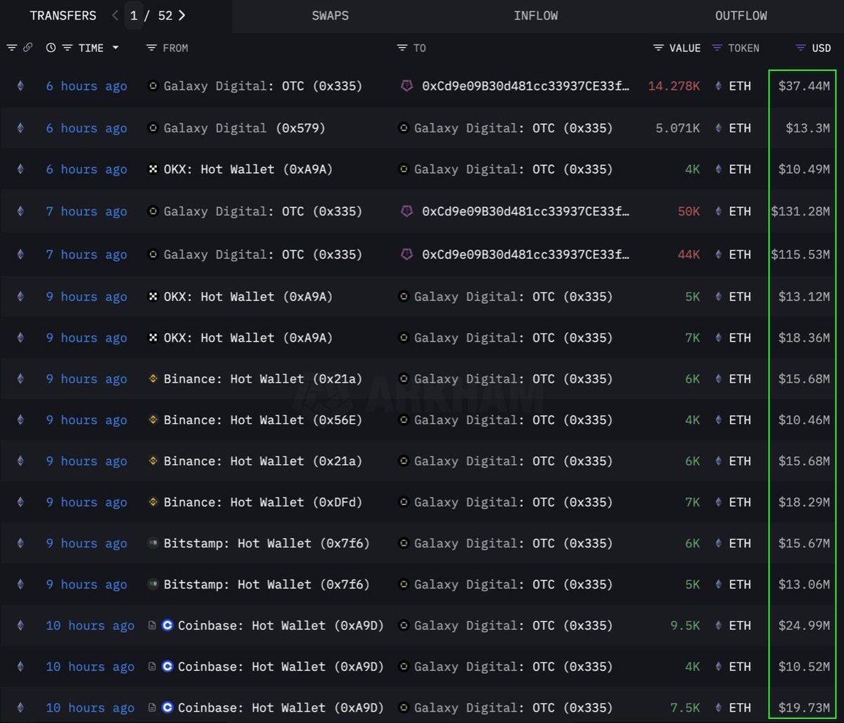
Ayon sa data mula sa Lookonchain, isang institution o whale ang bumili ng malaking volume na 108,278 Ethereum (ETH), na katumbas ng $283 milyon, sa pamamagitan ng OTC (over-the-counter) channel. Ang Galaxy Digital OTC wallet ang nag-execute ng transaction na ito. Nag-withdraw ito ng 89,000 ETH (halaga ng $233.5 milyon) mula sa exchanges sa nakaraang 12 oras bago ilipat ang 108,278 ETH sa isang wallet na may address na 0x0b26.
Sa kasalukuyan, ang wallet na ito ay may hawak na assets na nasa $365 milyon ang halaga. Madalas gamitin ng mga trader ang ganitong OTC transactions para maiwasan ang matinding market volatility.
Ipinapakita nito na ang institution na ito ay strategic na nag-iipon ng ETH, posibleng naghahanda para sa future na pagtaas ng presyo. Nakita rin ng coin na ito ang pinakamalakas na anim na linggong inflow streak mula noong 2024, na may $286 milyon na nadagdag noong nakaraang linggo dahil sa lumalaking demand mula sa mga institutional.
Sa kasalukuyan, ang ETH ay nagte-trade sa $2,637, tumaas ng 1% sa nakaraang 24 oras. Ayon kay trader CryptoFaibik, ang ETH ay gumagalaw sa loob ng multi-year symmetrical triangle pattern na nabuo mula pa noong early 2021.
“Ang monthly close sa ibabaw ng $3,500 ay magko-confirm ng breakout mula sa multi-year triangle,” ibinahagi ni CryptoFaibik.
Fartcoin (FARTCOIN)
Ang FARTCOIN, isang meme coin sa Solana (SOL) platform, ay nakaka-attract din ng malaking atensyon mula sa mga malalaking investors. Ayon sa data mula sa Lookonchain, tatlong whales ang bumili ng 9.2 milyon FARTCOIN sa loob ng apat na oras, na may kabuuang halaga na $9.5 milyon.
Ipinapakita ng mga transactions na ito na ang grupo ng mga whales ay sobrang optimistic sa potential na paglago ng FARTCOIN sa lalong madaling panahon.
Sa kasalukuyan, ang FARTCOIN ay nagte-trade sa $1.08, bumaba ng 4.7% sa nakaraang 24 oras. Gayunpaman, nananatiling optimistic ang ilang traders sa long-term na presyo ng meme coin na ito.
Hyperliquid (HYPE)
Ang HYPE, isa pang umuusbong na altcoin, ay hindi nakaligtas sa atensyon ng mga whales. Ayon sa data mula sa OnchainLens, isang whale ang gumastos ng $6 milyon sa loob ng tatlong araw para bumili ng mahigit 170,000 HYPE. Ang agresibong pag-iipon na ito ay nagaganap kahit hindi pa listed ang HYPE sa mga major exchanges.
Ayon sa ulat ng BeInCrypto, ang kamakailang pagtaas ng halaga ng HYPE ay maaaring dahil sa hype sa paligid ng trader na si James Wynn sa Hyperliquid. Kasama ng participation ng malalaking investors, ito ay nagpapakita ng matinding kumpiyansa sa long-term potential ng HYPE. Maaaring mag-signal ito ng paparating na pagtaas ng presyo, lalo na pagkatapos ma-list sa Binance US.
Sa ngayon, ang HYPE ay nagte-trade sa $36.59, bumaba ng 1.7% sa nakalipas na 24 oras.
Ang pagpasok ng mga whales at institutional investors sa ETH, FARTCOIN, at HYPE noong unang linggo ng Hunyo 2025 ay magandang senyales. Ipinapakita nito ang matibay na kumpiyansa sa cryptocurrency market. Ang mga malalaking transaksyong ito ay nagpapakita ng long-term investment strategies at posibleng maging dahilan ng mga paparating na pagtaas ng presyo.





